
Kong Mesh 1.9 と Kuma 1.8のリリースをお知らせします。今回のリリースでは、ビルトインゲートウェイの可観測性 (Observability, オブザーバビリティ)、CNIの全面的な書き換え、予測されるサービスアカウントのトークンサポートなどの機能の追加や改善など、盛りだくさんな内容です。
サービスメッシュの最新かつ最高の機能を最大限に利用するために、Kong Mesh 1.9へのアップグレードを強く推奨いたします。
注目の機能:
- クロスメッシュゲートウェイがマルチゾーンでも動作するようになりました。ゲートウェイが一部のゾーンでのみ動作している場合、Kumaは他のゾーンからゲートウェイが存在するゾーンにトラフィックをルーティングします。
- あらたに改良された透過型プロキシを活用するために、CNIを完全に書き換えました。
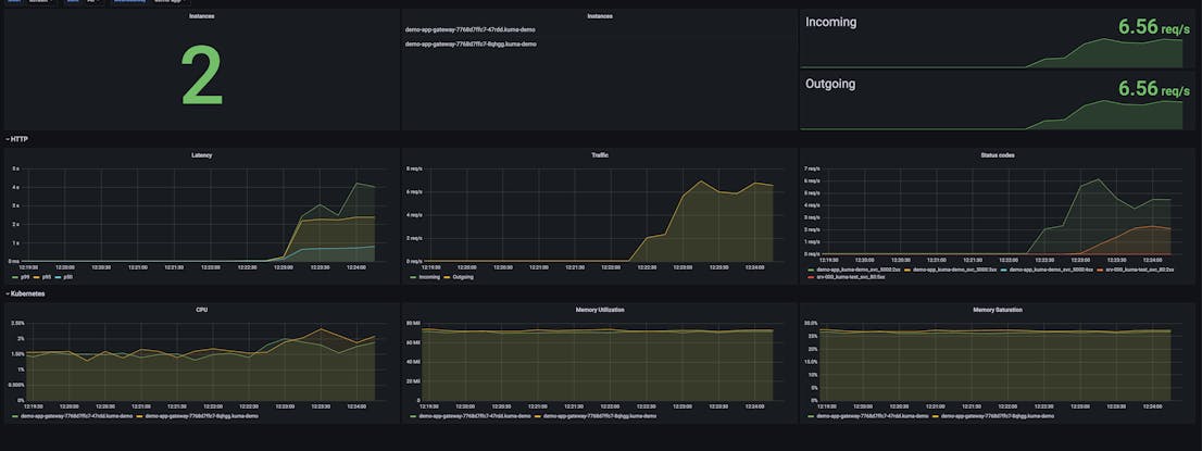
- メッシュゲートウェイ (別名: ビルトインゲートウェイ) は、追跡、メトリクス、アクセスログ、サービスマップ、さらには Grafana ダッシュボードといった求められる可観測機能を、すべて備えています。
- ビルトインゲートウェイは、TCPトラフィック、パスのリライト、ヘッダーの追加/削除をサポートしました。
- リトライポリシーでは、リトライ可能なステータスの構成になると、より柔軟な対応が可能になりました。
- デモでは、メッシュゲートウェイをインストールするオプションが追加され、Kumaの使用を始める際のエクスペリエンスが改善されています。
- プロキシからスクレイピングされたメトリクスをフィルタリングできるようになり、メトリクスをスクレイピングする際のパフォーマンスが大幅に改善できるようになります。
- TCP TrafficLogの実装を全面的に書き換えて、より簡単かつインストールしてすぐ使えるようにEnvoyの全ての機能をサポートしました。Kubernetesのセキュリティ強化のため、予測されるサービスアカウントのトークンサポートを開始します。
詳しくは、Kong Mesh Changelogをご参照ください。
クロスゾーンでもあるクロスメッシュ ゲートウェイ
メッシュは、全ての既存ゾーンのサブセットでワークロードのみを実行することが可能です。今までは、こうなると、メッシュと通信したいすべてのゾーンで、このメッシュへのゲートウェイを動作させる必要がありました。これからは、Kumaがクロスメッシュゲートウェイの動作している箇所を見つけ、それに応じてトラフィックをルーティングするようになります。こうすることで、マルチテナントやマルチゾーンのユースケースを、より簡素化することができます。

MeshGateway (メッシュゲートウェイ)の改良点
Kuma 1.6 でリリースされたMeshGatewayは、高い評価をいただいています。Kumaの軽量ゲートウェイは、本格的なゲートウェイを補完し、メッシュ間の通信を円滑にするためにも使用されます。
- 機能を拡張し、MeshGateway専用のGrafanaダッシュボードで、完全な可観測性を提供します。
- また、パスのリライトやヘッダーの変更に対応するなど、ゲートウェイをより機能的にするために、多くの機能を追加しています。
- 接続制限、過負荷管理などの機能を備えたゲートウェイの本番環境への対応には、特に注意払っています。

CNIの書き換え
CNIv2バージョンは(プログラミング言語)goで全面的に書き直され、前バージョンに比較して、以下の点が改良されています。
- 既存のクラスターに新しいノードを追加する際に、CNIプラグインと他のワークロードの間で起こりうる競合状態を回避するためのテイントコントローラーをサポートしています。
- すべてのログは
kubectl logsコマンドで簡単にアクセスでき、可観測性が大幅に簡略化しました。 - kuma-netで実装された新しい透過型エンジンを使用しています。
Kong Meshの詳細およびエンタープライズ・サービス・メッシュの構築方法については、サイオステクノロジーにお問い合わせください。また、Kong Meshをダウンロードして、無料で体験することもできます。
原文:Kong Mesh 1.9 and Kuma 1.8 Released with Gateway GA, new CNI and More!




